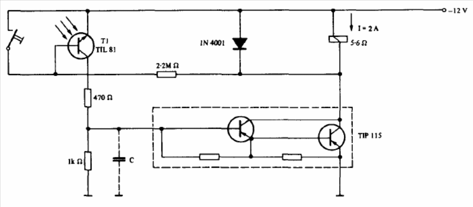
This circuit was found in a Texas optoelectronic manual. Observe the polarity of the supply. Other transistors in the TIP series can be used depending on the load current. The switch resets the circuit.
This circuit was found in a Texas optoelectronic manual. Observe the polarity of the supply. Other transistors in the TIP series can be used depending on the load current. The switch resets the circuit.