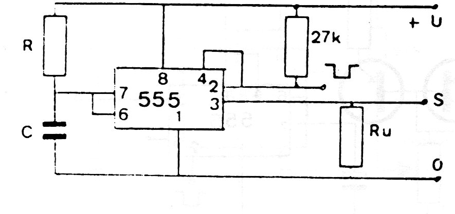
With the feedback of the output circuit, the monostable acts as a frequency divider, that is, it can be retriggered. The configuration is from 80s documentation, but it appears in several practical 555 applications shown on this site.
With the feedback of the output circuit, the monostable acts as a frequency divider, that is, it can be retriggered. The configuration is from 80s documentation, but it appears in several practical 555 applications shown on this site.