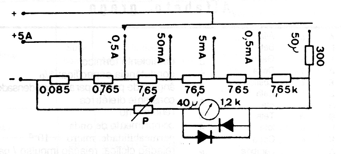
This ammeter measures currents in 5 ranges from 50 uA to 0.5 A using a 40 uA instrument, which can be replaced by the lower current range of a multimeter. The accuracy of the circuit depends on the accuracy of the resistors used as the shunt.
This ammeter measures currents in 5 ranges from 50 uA to 0.5 A using a 40 uA instrument, which can be replaced by the lower current range of a multimeter. The accuracy of the circuit depends on the accuracy of the resistors used as the shunt.