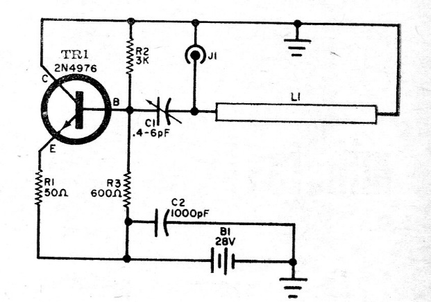
This circuit was found in a 1966 publication using a microwave transistor of the time. The circuit provides 1 W of power and L1, it is a bar cut to resonate at the desired frequency. Observe the high supply voltage.

This circuit was found in a 1966 publication using a microwave transistor of the time. The circuit provides 1 W of power and L1, it is a bar cut to resonate at the desired frequency. Observe the high supply voltage.
