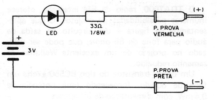
The circuit in the figure checks the continuity of components, making it ideal for students and beginners who are unable to buy a multimeter. In the continuity test the LED lights up if the resistance of the analyzed circuit is less than 1 k and remains off, or with very low brightness, with resistances above this. The following are the components that should make the LED light up when good: speakers, transformers, inductors, diodes when directly polarized, switches, lamps, fuses, resistors below 1k. The components that should not let the LED light up when good: inversely polarized diodes, resistors above 1k, capacitors, neon lamps. The battery used consists of two small batteries and the LED is red, common.




